Шелли разрабатывает новую платформу Solar Platform для пользователей фотоэлектрических (PV) систем. В недавнем сообщении на форуме https://community.shelly.cloud/topic/13170-looking-for-testers-for-shelly-solar-platform/компания объявила о том, что ищет клиентов для бета-тестирования своего нового решения перед его более широким распространением.
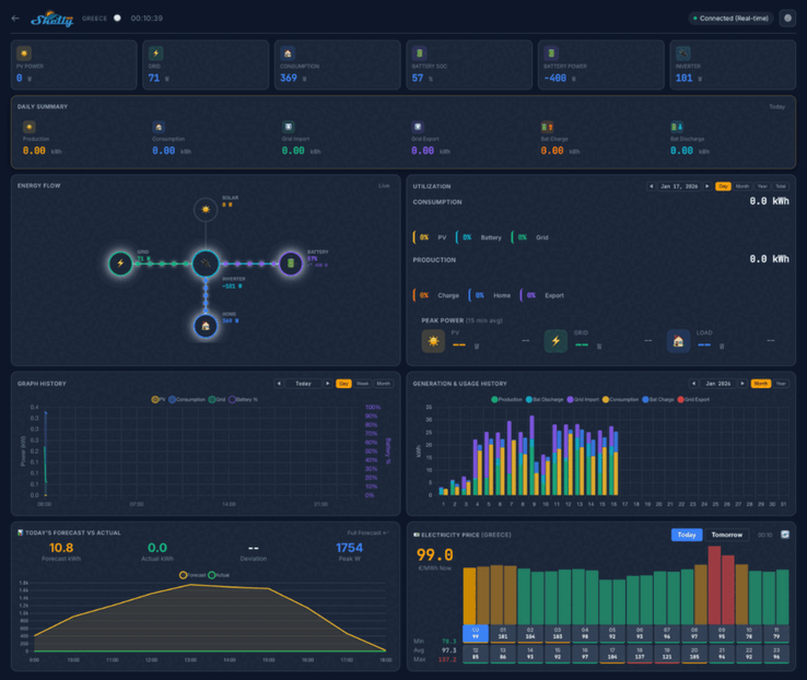
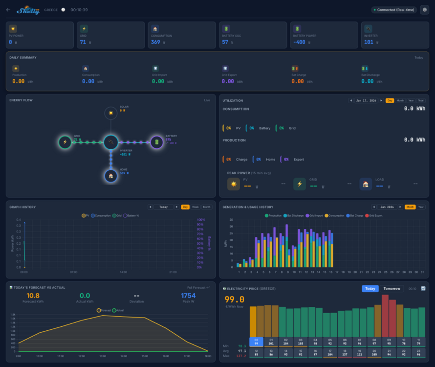
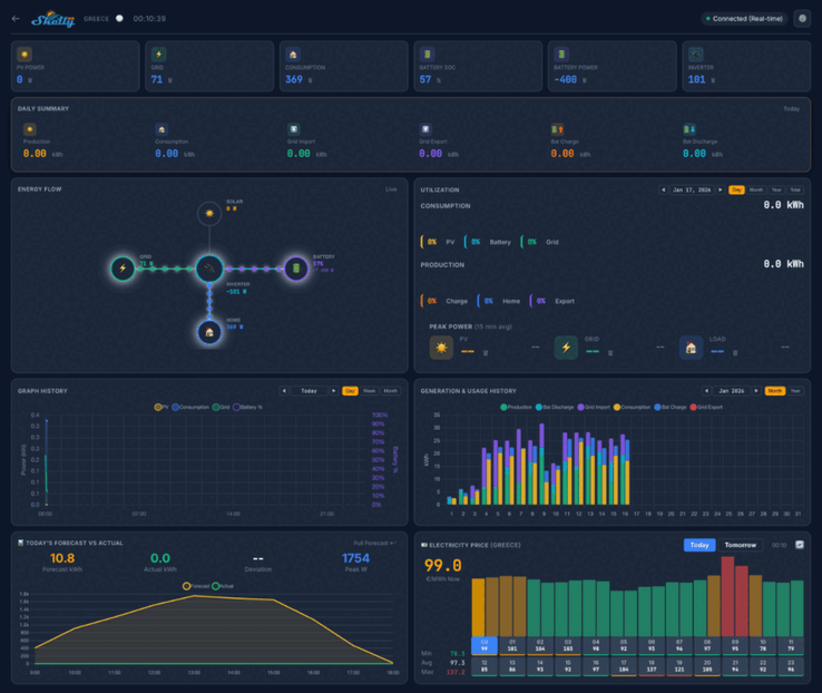
Скриншоты платформы Shelly Solar показывают, что домашняя приборная панель будет отображать такие ключевые показатели, как мощность фотоэлектрических систем, потребление и заряд батареи. Будет несколько видов, включая ежедневную сводку, диаграмму энергопотоков и фон энергопотребления. Под ними будет ряд графиков и диаграмм, связанных с историческими и прогнозными показателями, а также карта, показывающая расположение Ваших установок.
В бета-тестировании Shelly Solar Platform примут участие 20 пользователей. Они должны иметь как минимум одну фотоэлектрическую станцию мощностью не менее 10 кВт и как минимум один инвертор с ModBus-связью. Кроме того, участники тестирования должны продавать хотя бы часть энергии обратно в сеть, и предпочтительны системы с аккумуляторным блоком.
Вы можете подать заявку на участие в бета-тестировании солнечной платформы Shelly, ответив в теме сообщества https://community.shelly.cloud/topic/13170-looking-for-testers-for-shelly-solar-platform/; подробную информацию о требуемой информации можно найти на в оригинальном сообщении. Успешные кандидаты получат Shelly Pro 3EM(сейчас $128,99 на Amazon) и дополнение ModBus, а также пожизненную бесплатную подписку на Shelly Solar Platform. На момент написания статьи стоимость этой подписки и дата выхода платформы еще не были объявлены.















